滁州城市职业学院教学质量诊改二期
用户操作手册
(教师发展中心)
2021年 12月
1 教师发展中心
为学校提供教师发展目标管理体系模型建议, 建立教师发展目标管理体系,指标体系能够进行动态调整,能够按照学年建立新的指标体系,按照师德师风、专业能力提升、教学教研情况、科研与技术服务情况四个维度对教师发展与诊断的内容进行梳理,并根据四个维度建立其对应的观测项、观测点以及对应的考核内容,并针对考核内容进行得分规则及得分量化,设定入职起步、履职胜任、尽职示范、优职引领等不同等级的教师的考核标准,并对其考核内 容进行量化,以便进行目标达成度和完成率的计算。输入系统的登录地址:http://172.16.110.194/cas/login账号:教工号 密码:密码,进入系统后点击“教师发展中心”系统。
1.1首页-教师个人中心(教师个人操作)
1.1.1基础信息
主要对在职人员个人信息按照学校要求的字段进行全量展示,可进行教职工信息的修改与审核,教职工信息查询(多条件查询)。
可通过点击查看详情,进入基本信息模块
1.1.2考核分析、对比与诊断
通过分项图表来展示个人考核的完成情况或进度。
不同维度,不同观测项,观测点的具体得分情况
以四个模块的相关数据展示来进行自我诊断
1.1.3考核标准
点击右侧考核标准按钮及可查看相关的考核内容,并且细化展示出各项得分标准。
1.1.4目标设定
点击目标设定按钮进入,进入后,可看到不同观测项和观测点的得分规则 。
双击空白区域即可进行目标值填写
1.1.5数据采集
点击数据采集即可进入
进入后展示出不同的观测项观测点的数据收集模块
点击任意模块进入相应的数据填报界面
点击“新增”,在弹出窗口中按照要求进行数据填报。
1.1.6业绩报表
点击业绩报表按钮进入界面,进入后,以表格的形式展示数据情况
点击右上角成果详情,可查看各项情况
1.2系统管理(管理员操作)
主要包含角色/权限设置、日志监控、元数据配置、流程配置、界面配置、设置"定义系的用户角色、角色的操作权限和个性化工作桌面"等。
点击右上角管理端按钮,进入该模块后,再点击系统管理按钮,即可进入系统管理界面。
1.2.1角色管理
通过角色管理来设置系统的用户角色以及角色的操作权限
点击左上角“添加”按钮,即可进行角色添加并授予权限。
点击角色信息右侧,编辑按钮,及可对已添加角色的信息进行编辑和授权
1.2.2部门管理
通过部门管理来查看并设置各部门的领导与分管校领导
首先可以通过正上方的快捷搜索查询来找出相关的部门。
点击想要进行设置的部门,在其右侧点击设置领导,在弹出的窗口中可以进行领导设置填写。(同时也可进行禁用或删除)
1.2.3用户管理
管理员可在此进行用户的添加与信息编辑
同样通过上方的快捷搜索来进行用户角色查询。点击左上方添加按钮,即可进行用户添加,在弹出的窗口内进行信息填写和设置。
点击想要进行编辑的用户右侧的编辑按钮,弹出窗口,进行相关信息编辑。(可以进行删除和禁用)
1.2.4登录日志与操作日志
登陆日志能够对所有人员登陆系统的时间、登陆状态、登陆地址等进行记录,方便对登陆信息进行查询监控。
在操作日志里,可点击右侧详情,进行具体信息的查看

1.3模型管理(管理员操作)
按照师德师风、教师发展、教研科研、技术服务 4个维度,对现有数据进行数据治理,提供统一数据采集界面,集成 CRP 及其他业务系统单点登录,自动跳转到相应管理模块中。
1.3.1数据模型
点击“+”按钮,会弹出新增分组的弹框,输入名称和图标确定即可新增一条维度数据。

选中一条维度数据,右键菜单里面点击“新增模型”按钮,会弹出新增模型的弹框,填写完基本信息保存即可新增一条数据模型(诊断点)。

选中一条数据模型,点击“新增”按钮,可以新增这个表单所需要的字段。
选中一条数据模型,点击表单的页签“设计”按钮,可以设计表单的样式。
1.3.2考核模型
点击“新增”,即可进入添加页面,并进行数据编写。
点击“查看”可查看基本信息,考核层级,考核规则,标准设定,考核结果的相关信息
点击“编辑”,按照窗口提示进行编辑
1.3.3考核实例
在考核模型中,点击“生成实例”,填写考核名称和业绩范围。即可生成一条考核实例
点击“查看”,即可查看基本信息,考核模型,考核规则,标准设定,考核成绩的相关信息
按钮解释:考核实例中的“终止”,“结束”词汇。终止是永久停用模型,结束是本次考核结束。
1.4教师指标体系管理
为学校提供教师发展目标管理体系模型建议, 建立教师发展目标管理体系,指标体系能够进行动态调整,能够按照学年建立新的指标体系,从不同维度对教师发展与诊断的内容进行梳理,并根据维度的不同建立其对应的观测项、观测点以及对应的考核内容,并针对考核内容进行得分规则及得分量化,设定入职起步、履职胜任、尽职示范、优职引领等不同等级的教师的考核标准,并对其考核内容进行量化,以便进行目标达成度和完成率的计算。
1.4.1基本信息
通过点击“基本信息”进入此界面,通过表格来看到不同老师的相关信息和指标完成情况,同时上方有快捷搜索栏,可填入相关信息进行查询。
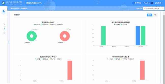
1.4.2发展目标
以图表的形式展示四个维度的完成情况
点击列表、图表来进行切换。
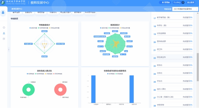
1.4.3考核预警
以表格的形式,展示各部门的完成情况,直观简洁的反映出目标的完成度,已达到预警作用。
1.4.4师德师风
以表格和图形两种方式进行展示是的师德师风的完成情况和具体数据。
1.4.5专业能力提升
以表格和图表的方式来展示专业能力提升项目目标的完成情况和具体数据信息
1.4.6教学教研情况
以表格和图表的方式来展示教学教研情况模块的完成情况和具体数据信息
1.4.7科研与技术服务情况
以表格和图表的方式来展示科研与技术服务情况项目目标的完成情况和具体数据信息
1.4.8考核数据
以图表的形式展示考核数据信息
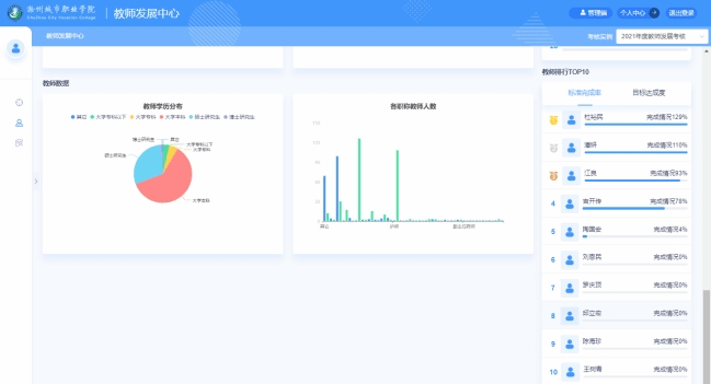
1.4.9教师数据以及教师排行
左侧是以图表形式展示教师数据信息,右侧则是相关的排行榜。